Перейти до вмісту

Повний цикл за 15 хвилин. Законний. Справедливий. Математично оптимальний.

OR-Tools CP-SAT солвер будує розклад який одночасно відповідає КЗпП, справедливо розподіляє вихідні і мінімізує дефіцит покриття.

46+ шаблонів змін · 76 обмежень · 10 перевірок трудового законодавства · повний цикл менше 15 хвилин

Проблеми

Що це вирішує

Складання розкладу займає 3-5 робочих днів щомісяця

OR-Tools CP-SAT математичний солвер генерує оптимальний розклад за 5-15 хвилин для 300 операторів. Аналітик перевіряє, а не будує.

Розклад порушує КЗпП або не враховує воєнний стан

10 перевірок трудового законодавства вбудовано: тижнева норма, 12 годин відпочинку, максимум 5 днів поспіль, святкові. Комендантська година і Закон №2136 — автоматично.

Оператори скаржаться що вихідні розподіляють несправедливо

Fairness constraints забезпечують рівномірний розподіл вихідних і вечірніх змін. Gini-коефіцієнт як об’єктивна метрика справедливості.

Можливості

Повний перелік можливостей

Оптимізаційний pipeline

4-фазний pipeline

Фіксовані призначення → Планування змін → Призначення операторів → Оптимізація перерв. Кожна фаза будується на результатах попередньої.

Fixed → Shift Planning → Assignment → Break optimization

OR-Tools CP-SAT солвер

Математичний солвер від Google перебирає мільйони комбінацій і доводить що кращого розкладу при цих обмеженнях не існує.

Google OR-Tools · CP-SAT · lexicographic optimization

Два варіанти розкладу

Ідеальний план (без обмежень на кількість змін) і Реалістичний (з реальною кількістю доступних операторів). Обирайте або порівнюйте.

Uncapped · Capped Standard · Capped Extended

Два варіанти призначень

Стандартні призначення зі списку і Розширені з додатковими шаблонами. Більше гнучкості при нестачі операторів.

Standard assignment · Extended set · eligibility check

Обмеження і compliance

76 обмежень планування

22 жорстких обмежень (порушення неможливі) і 54 м’яких (порушення штрафуються). Всі налаштовуються.

22 hard + 54 soft constraints · penalty weights

КЗпП compliance

Тижнева норма 40 год, мінімум 12 год між змінами, максимум 5 днів поспіль, норми понаднормових. Перевіряється автоматично при кожній генерації.

Ст.50 · Ст.59 + Метод.рек.№138 · Ст.67 · Ст.65 · 10 перевірок

Воєнний стан і комендантська година

Заборона змін під час комендантської години. Закон №2136 про особливості праці в умовах воєнного стану — вбудовано.

Комендантська година · Закон №2136 · Воєнний стан

Кризові події

Блекаути, епідемії, надзвичайні ситуації з коефіцієнтами впливу на навантаження. Розклад адаптується до кризового сценарію.

Blackouts · epidemics · impact coefficients

Custom constraints

Додайте власні обмеження: мінімальна кількість досвідчених операторів на зміні, заборона певних поєднань, специфічні вимоги клієнта.

Custom rules · client-specific · configurable

Шаблони і типи

46+ шаблонів змін

Full-time, part-time 75%, part-time 50% день, part-time 50% вечір. Час початку/кінця, тривалість, оплачувані години, правила перерв.

46 base + custom templates · start/end time · break rules · paid hours

4 FTE-типи

1.0 (повна), 0.75 (6 год), 0.5 день, 0.5 вечір. Система автоматично підбирає тип зайнятості відповідно до контракту оператора.

FTE 1.0/0.75/0.5_day/0.5_evening · auto-matching

Rotation patterns

Патерни ротації змін: хто цього місяця на ранніх, наступного — на вечірніх. Автоматичний облік попередніх циклів.

Rotation cycles · fairness-aware · history-based

Результати

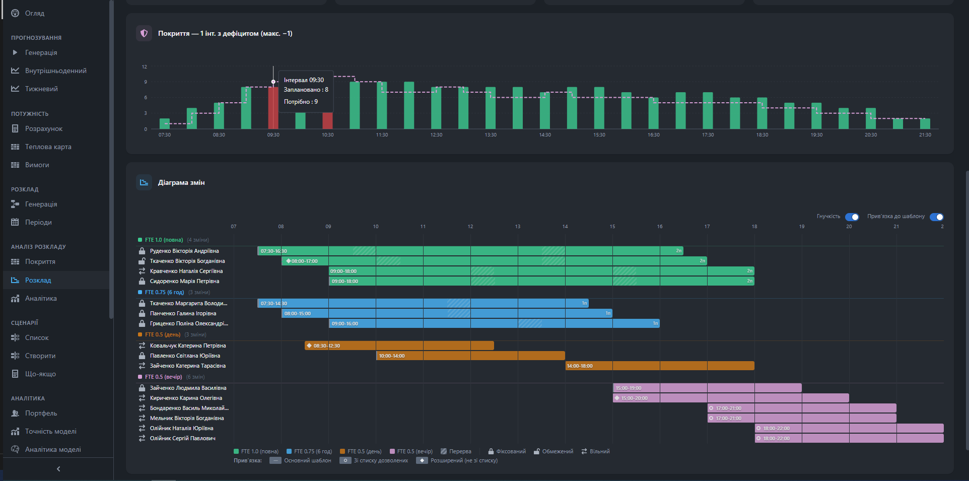
Gantt-графік

Горизонтальна діаграма змін по кожному оператору і дню. Кольори по FTE-типу. Над Gantt — графік покриття з дефіцитом.

Operator × days · color by FTE type · coverage overlay

Decision log

Повна трасування чому кожен оператор отримав конкретну зміну. Пояснення кожного рішення солвера — не чорна скринька.

Full audit trail · per-operator · solver reasoning

Post-scheduling KPIs

Coverage %, дефіцит інтервалів, кількість порушень, fairness score, utilization. Відразу після генерації.

Coverage · compliance · fairness · utilization

Як це виглядає

Скріншоти системи

Gantt розклад з 4 FTE типами і графіком покриття
Gantt розклад з 4 FTE типами і графіком покриття
КЗпП compliance: 10 перевірок з деталізацією
КЗпП compliance: 10 перевірок з деталізацією

FAQ

Часті питання про розклад

Скільки часу займає генерація розкладу для 300 операторів?

Повний цикл: підготовка 10с, покриття 25с, призначення 5 хв, перерви 2 хв. Загалом менше 10 хвилин. Вручну той самий розклад займає 3-5 робочих днів.

Чи можна змінити розклад вручну після генерації?

Так. Manual override з автоматичною перевіркою eligibility. Система покаже чи порушує зміна КЗпП або обмеження до збереження.

Що таке Decision log і навіщо він?

Decision log — це повний аудит чому кожен оператор отримав конкретну зміну. Корисно для HR при оскарженні розкладу і для налаштування обмежень.

Чи підтримує система розклад для omnichannel КЦ?

Так. Окремі групи для голосу, тікетів і чату з різними формулами розрахунку потреби (Erlang для голосу, DES (Discrete Event Simulation) для тікетів, concurrent для чату).

Що відбувається якщо операторів недостатньо для закриття потреби?

Система генерує два варіанти: Ідеальний (показує скільки реально потрібно) і Реалістичний (максимум при доступних операторах). Дефіцит видно на Gantt.

Побачити розклад для вашого КЦ

Покажемо генерацію на реальних даних. 30 хвилин.